
★智慧城市典型案例展示★
低空无人机监测平台
张琛 边晓辉 师丽娜
中策资讯科技集团有限公司
一、建设背景
榆林市作为陕西农业大市,耕地资源丰富但分布分散,传统人工巡查监管存在覆盖有限、响应滞后、精准不足等短板,难以满足新时期耕地保护“早发现、早制止、早查处”核心要求。当前,国家高度重视耕地保护,相关政策明确依托测绘地理信息技术推进自然资源精细化管理,叠加智慧城市建设,技术创新成为破解监管难题的关键。在此背景下,我公司紧扣国家耕地保护红线政策及《全国基础测绘中长期规划纲要(2025-2035年)》要求,依托低空经济与测绘地理信息技术积淀,部署低空无人机空网监测平台,构建智慧化解决方案,助力榆林筑牢耕地保护红线、提升管理现代化水平。该方案已在榆林多地试点显现实效,有效降低耕地违法违规发生率,其可复制的技术路径与管理模式,也为全国同类耕地分散地区的保护监管工作提供了有益借鉴,具备广阔推广前景。
二、建设内容
1.总体架构
该架构是一个以智能感知网为基础,依托数字孪生底座与垂直大模型构建核心能力层,通过多模态交互层支撑移动巡检、业务管理与指挥调度等应用,并在安全防护体系与标准规范体系保障下的一体化行业智能平台架构。总体架构如图1所示。

图1 总体架构
2.平台功能
2.1 全域动态感知
整合无人机作业全量数据、设备运行状态及现场环境指标,精准掌握作业资源与现场条件;覆盖飞行任务全生命周期状态统计与AI智能航线全流程管控,实现任务—航线一体化动态管理;结合数字化底座完成监测区域状态可视化呈现,为耕地保护精准化、智能化管理提供全域动态态势支撑,如图2所示。

图2 全域动态感知
2.2 智能航线工坊
以“精准检索+全流程管控+精细化编辑”为核心,满足各类巡检作业航线规划需求。支持按航线名称、类型等关键信息检索;全流程覆盖航线创建至删除,提供多种新建航线模式,适配.kmz格式航线上传及批量删除功能;可修改单个航线飞行参数、增删航点,支持规划航线导出.kmz格式文件,页面配备工具栏,可满足多场景航线规划操作需求。如图3所示。

图3 智能航线工坊
2.3 AI智能巡检
聚焦自然资源、农村农业等领域违法违规行为,实现监察预警与数据统计分析。自然资源版块涵盖耕地保护、卫片执法、规划监督、地质监测;耕地保护设动物入侵、耕地内建设、机械破坏三个监测模块,支持预警数据深度挖掘与直观呈现,提供可视化图表展示预警数据变化趋势、区域分布、高发类型等,可查看预警点位及抓拍图片等信息,一键生成并导出标准化巡检报告;支持按预警类型精准筛选,快速锁定异常,提升违法违规行为发现、定位与处置效率。如图4所示。

图4 AI智能巡检
2.4 时空影像智库
时空影像智库,支持多期影像比对,精准提取监测区域要素变化地块,为耕地资源动态监管提供实时变化依据;支持航飞正射影像自主语义要素分割,可按需选定语义维度,实现影像数据结构化、语义化解析,提升影像利用效率。如图5所示。

图5 时空影像智库
2.5 AI数字人
集成智能问答、数据统计分析、AI航线规划三大功能,构建“数据解读-疑问解答-路径规划”全流程智能支撑体系。智能问答模块依托知识库实时响应业务疑问;数据统计分析模块整合全量巡检数据,多维度拆解并可视化呈现;AI航线规划模块结合巡检需求、场景特点及资源配置,生成最优巡检路径,兼顾覆盖全面性与执行高效性,提供端到端智能服务。如图6所示。

图6 AI数字人
2.6 平台管理端
整合权限管理、飞行任务看板、数据采集整合、监测成果归档等核心能力,构建“任务发起-数据采集-成果管理-权限管控”全流程支撑体系。权限管理模块按角色分级授权,保障数据安全与业务规范;飞行任务看板助力管理人员掌握全局、调度资源;平台依托后台管理系统优化数据组织逻辑,对多类型数据分类归档、结构化存储并实现监测成果追溯共享,通过标准化数据管理确保数据质量,简化管理链路、降低协同成本,如图7所示。

图7 平台部分功能
2.7 耕保通APP
APP整合个人中心、问题统计、机场地图等核心模块;支持个性化设置、监测数据统计,联动综合管理平台,实现“预警-导航-核查-反馈”全流程数字化管理,具备分级任务派发、标准化取证功能,形成“一案一档”闭环体系,如图8所示。

图8 耕保通APP
3.典型应用场景
3.1 耕地违法违规行为精准监测
以“早发现、早制止、早查处”为目标,以永久基本农田和耕地保护红线为电子围栏,无人机按智能航线巡航,不定时采集影像数据。平台垂直大模型自动识别动物入侵、违规建设、机械破坏等行为,锁定异常点位并生成预警,通过耕保通APP推送至执法人员,实现“预警-派发-核查-反馈-归档”4小时闭环处置。
3.2 耕地资源动态监管与变化追溯
基于“天空地”一体化感知网络与时空影像智库,通过无人机定期航飞采集影像,结合多期比对、语义要素分割功能,提取耕地利用类型、植被覆盖、耕作状态等变化信息。监测永久基本农田边界完整性、耕地红线侵占情况,为耕地质量评估、动态建档、规划调整提供数据支撑。
3.3 多领域智能监测拓展应用
依托平台架构,融合垂直大模型技术与多维度数据采集能力,将智能监测场景深度拓展至自然资源、农业农村、能源管理等多个领域,形成“一点建设、多域复用”的智慧监管格局,适配智慧城市多场景管理需求。其中,自然资源领域在耕地保护基础上开展了地质监测相关工作,包括河道垃圾巡检、水土流失动态监测及滑坡、泥石流等地质灾害隐患预警;农业农村领域涵盖农情监测(非粮非农、作物病虫害、作物长势、秸秆焚烧、旱灾监测及灌溉渠道渗漏堵塞监测等)、农村环境监测(面源污染、农村道路状况、生活垃圾监测及火灾/烟雾监测等)与渔业执法监察(非法捕捞监察、渔业保护区监管等场景);能源管理领域以设施监测为核心,覆盖光伏板及缺陷监测、管道形态监测、能源泄露监测、太阳能电站运行监测等应用。如图9所示。

图9 多领域智能监测模型
三、创新亮点
1.大模型场景化定制,提升专业领域精准度
突破通用大模型在垂直领域适配性不足的痛点,构建自然资源、农业等垂直领域大模型,通过专属数据集训练与业务场景偏好对齐,实现对动物入侵、耕地内建设、机械破坏等细分场景的精准识别,较传统算法识别准确率提升30%以上,大幅减少无效预警。
2.AI数字人全流程赋能,降低操作门槛
创新引入AI数字人作为智能交互中枢,整合智能问答、数据统计分析、AI航线规划三大核心功能,打破数据应用、疑问响应与路径规划间的信息壁垒。相较于传统平台的“操作繁琐、需专业技能”,实现“自然语言交互+端到端服务”,让基层监管人员无需专业培训即可完成航线规划、数据查询、问题咨询等操作,大幅提升业务处理效率。
3.管理模式创新:全流程闭环管控,实现“早发现、早制止、早查处”
构建“监测预警-任务派发-现场核查-结果反馈-归档追溯”的全流程闭环管理体系,通过平台管理端、APP的协同联动,将预警信息从发现到处置的流程周期从传统的3-5天缩短至4小时内,完美契合新时期耕地保护“三早”核心要求,解决了传统监管响应滞后、处置脱节的问题。
4.数据应用创新:语义化解析+多期比对,挖掘数据高价值
创新实现影像的自主语义要素分割与多期数据叠加比对,能精准提取耕地类型、植被覆盖等结构化信息,动态追溯耕地利用变化轨迹,为榆林市耕地资源动态建档、规划调整、生态保护等提供多维度数据支撑,实现从“数据采集”到“数据赋能”的升级。
四、应用成效
1.响应处置效率大幅提升
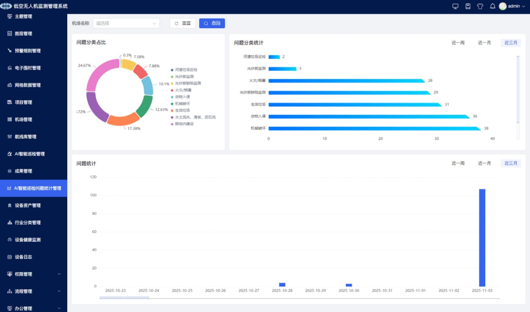
平台通过AI智能巡检实现违法违规行为自动识别与实时预警,响应时间从72小时缩短至4小时内,处置效率提升90%以上。2025年7月至今,累计发出预警284起,全部落实“三早”要求,制止违法占用行为32起,挽回耕地损失120余亩。如图10所示。

图10 AI智能巡检问题统计
2.识别精准度显著提高
经本地场景优化的垂直大模型,识别准确率达92.3%,误预警率低于7.7%,较传统人工提升40%。累计减少无效巡查81次,节省人力成本上万元,避免执法冲突,提升监管科学性与公信力。
3.闭环管理规范高效
通过“预警-派发-核查-反馈-归档”闭环体系,实现监管流程标准化、处置规范化、数据可追溯。截至2025年12月,归档处置案例257起,形成“一案一档”,为后续执法监督、责任追究提供完整依据。
五、推广价值
1.社会效益
通过全域监测遏制耕地违法与生态破坏行为,筑牢粮食安全与生态平衡屏障,助力美丽乡村建设;推动监管从“人工粗放”转向“智能精准”,建立三级联动机制,实现监管流程标准化、处置可追溯,提升政府治理规范化水平与群众政策认同感。
2.经济效益
较传统模式降低70%耕地巡查成本,依托精准数据优化耕地相关规划,提升利用效率与农业集约化水平;带动低空无人机、传感器、数据服务等产业发展,创造多元就业岗位,形成“监管提效-产业赋能-经济增收”的良性循环。
END
编辑:于菲菲
初审:李 萍
审核:李 洁






